Stratégiaváltás a legmagasabb szinten: A világ legnagyobb stablecoin kibocsátója, a Tether, az infláció és az államadósság elleni fedezetként tekint a Bitcoinra. A legutóbbi 1 milliárd dolláros BTC vásárlással bebetonozza helyét a pénzügyi óriások között.
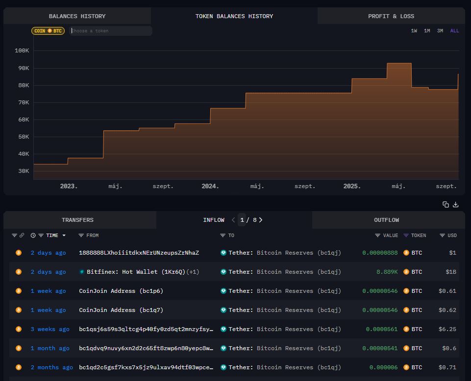
A pénzpiacok és a kriptovaluta világ is a Tether hatalmas lépésétől hangos. A világ legnagyobb stablecoin kibocsátója a negyedév lezárása előtt egyetlen tranzakcióval több ezer Bitcoint vásárolt. Az on-chain adatok alapján 8889 BTC került a cég trezorjába, ami az akkori árfolyamon számítva kerek 1 milliárd dolláros (kb. 370 milliárd forintos) befektetést jelentett.
Ez a monumentális vásárlás azonnal 86 000 BTC fölé lökte a Tether vállalati BTC vagyonát. Ez a vásárlás is azt jelzi, hogy a cég nem csupán egy stablecoin kibocsátó, hanem egy olyan pénzügyi óriás, amely új globális tartalékeszközre építi a jövőjét.


Diverzifikációs ígéret: Több mint stablecoin tartalék
A Bitcoin negyedévente történő vásárlása egy nagyobb, tudatos stratégia része, amelynek célja a Tether tartalékainak diverzifikálása úgynevezett „hard assets” (kemény eszközök) felé. Ez a portfólió már nem csak dolláreszközöket, hanem Bitcoint, aranyat és még egy argentin mezőgazdasági céget is magában foglalja. Emellett a Tether talán a világ egyik nem nyilvános legnagyobb bitcoinbányásza lehet. E téren már több éve sejtelmesen nyilatkozik a cég. Paolo Ardoino, a Tether vezérigazgatója is homályosan fogalmaz a vállalat bitcoinbányászati tevékenységéről.
Több száz millió dollárt szórt szét a Tether – Kripto Akadémia
Korábbi könyvelési adatok alapján már ismert volt, hogy több mint 100 000 BTC-t és 50 tonna aranyat birtokolt a stabilcoin kibocsátó óriás. Emellett befektetett a Twenty One nevű Bitcoin kincstári cégbe is. Ezzel a lépéssel a Tether egyértelműen azt üzeni: a Bitcoint hosszú távú tartalékeszköznek tekinti, amely kiváló fedezetet (hedge) nyújt az infláció és a szuverén államadósság-piacok kockázatai ellen. A cég célja, hogy nem szuverén eszközökre alapozva egy sokkal stabilabb, és a hagyományos állami pénzügyi kockázatoktól független mérleget építsen.
A jövő pénzügyi gigásza: 500 milliárdos értékbecslés
A Tether ambíciói messze túlmutatnak a stablecoin kibocsátáson. A Bitwise CIO-ja, Matt Hougan egy elemzésben azt írta, hogy a Tether gyors növekedése és a globális valuta- és pénzpiacokhoz való hozzáférése révén akár a történelem legnyereségesebb vállalatává is válhat, potenciálisan meghaladva a szaúdi Aramco értékét is.
Hamarosan indul a Tether bitcoinbányája – Kripto Akadémia
Ezt az optimista hangulatot erősíti meg a hír, miszerint a Tether a vállalati történelem egyik legambiciózusabb tőkeemelési fordulóját tervezi. A beszámolók szerint a cég 15–20 milliárd dollárnyi friss tőkét keres a részvényeinek mintegy 3 százalékáért cserébe, ami a Tethert közel 500 milliárd dollárra értékelné. Ez az érték a világ legértékesebb magáncégei közé katapultálná. Olyanokkal versenyezne, mint a SpaceX és az OpenAI. A tranzakció tanácsadója állítólag a Cantor Fitzgerald.
Mindeközben a Tether a szabályozási környezethez is alkalmazkodik. USAT néven az amerikai szabályozásoknak megfelelő stablecoint készül bevezetni, amelyet kifejezetten az amerikai piacra terveztek. A projekt élén Bo Hines, a Fehér Ház korábbi tanácsadója áll, és a cél az amerikai dollár-fedezetű stablecoinokra vonatkozó GENIUS törvénnyel való teljes összhang.
Legyél Te is VIP tag a Discord csatornánkon, ahol naprakész hírfolyamunkban és VIP chat szobánkban követheted a kriptovalutákkal kapcsolatos eseményeket! Még több hírt és információt olvasnál? Iratkozz fel YouTube csatornánkra! Ha pedig segítőkész és informatív kripto közösségre vágysz, látogass el Discord csatornánk valamennyi szobájába.
/ihodl, bitcoin magazine, reuter, nansen, arkham, bitwise investments/




